Consistency. Control. Scale.
Centralized Control and Scalable Efficiency for
Hotel Groups & Chains
Achieve Unified Excellence and Measurable ROI
Centralized Oversight
Compare performance across your entire portfolio instantly. Spot trends and fix issues before they grow.
100% Brand Consistency
Enforce strict brand standards at every location. Ensure every guest gets the exact same experience.
Faster Decision-Making
Roll out new properties and SOPs in days, not months. Scale your operations without adding IT chaos.
Why tdh?
Why Leading Hotel Groups
Choose
TDH
Built for Multi-Property Complexity
Engineered for multi-property structures. Grant regional managers cluster access while keeping local data secure and safe.
Enterprise-Grade Integrations
Connect your PMS and corporate tech stack effortlessly. We create one unified ecosystem for your entire portfolio.
AI-Powered Strategic Intelligence
What do we do?
Practical Applications for Modern Hotel Groups
Deploy Global Standards Instantly
A corporate director updates a housekeeping SOP at HQ. With one click, the new checklist is instantly deployed to the mobile devices of every housekeeper across 50 hotels.
Balance Resources Across Clusters
A regional manager compares SLA resolution times between three cluster hotels. They identify a bottleneck in one property and reallocate resources to balance the workload.
Deliver a Unified Guest Journey
A loyal guest visits three different properties in your chain. They access dining menus, requests, and digital directories via the same familiar QR interface every single time.
Features
The Specialized Components for Hotel Groups
Multi-Property Executive Dashboard
A centralized command center for corporate leaders. Monitor live operational performance, SLA metrics, and revenue across all hotels simultaneously.
Standardized Workflows & Templates
Create chain-approved workflows, checklists, and service SOPs that are instantly deployed across all properties to guarantee strict brand consistency.
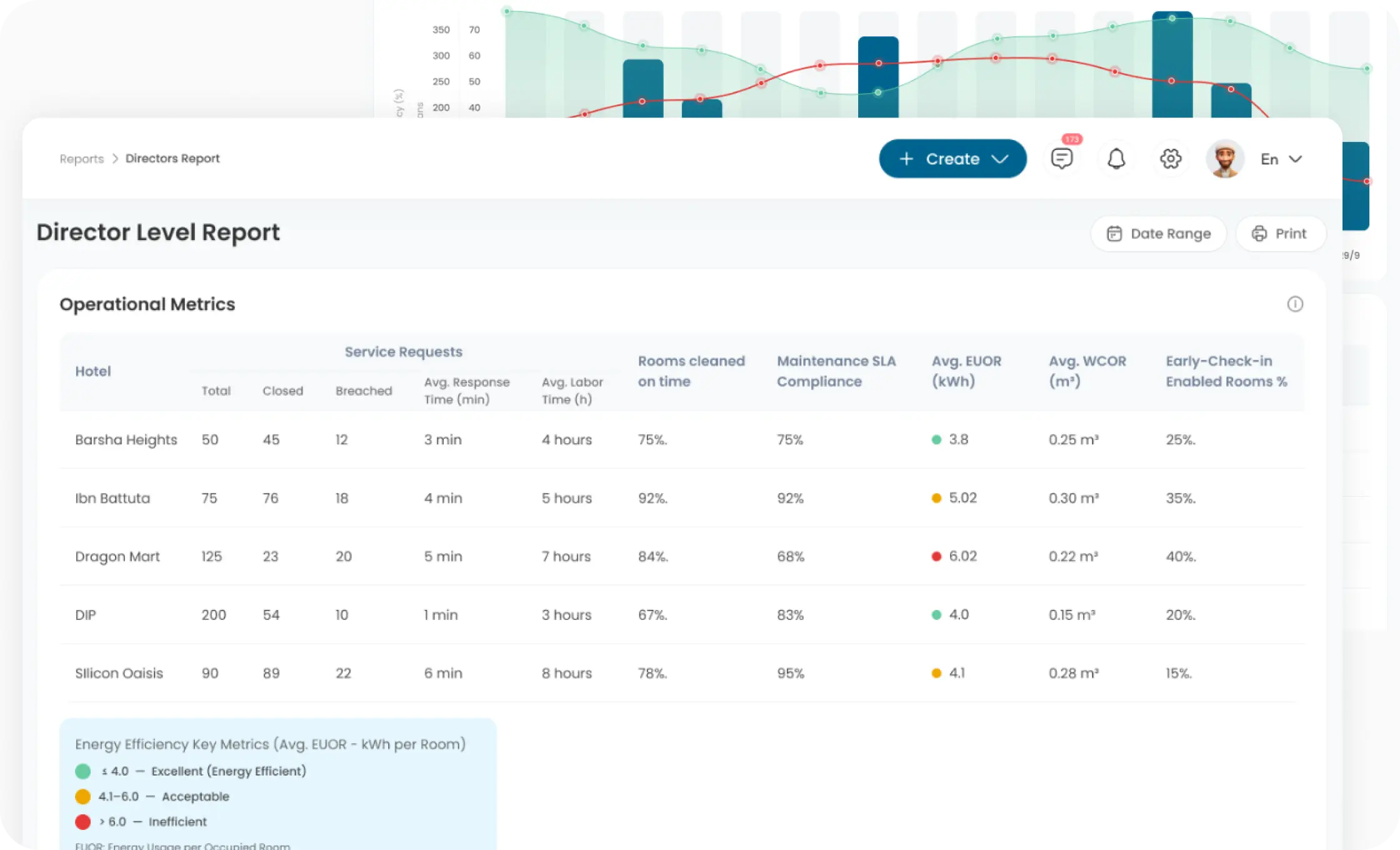
Reporting & Analytics
Combine data from every hotel to generate actionable insights into staff productivity, SLA resolution times, and guest satisfaction across your chain.
Unified User Permissions Management
Easily manage all staff accounts, role-based permissions, and system access levels from one central admin panel to simplify group-wide IT oversight.
Integrated Maintenance & Asset Tracking
Monitor maintenance request histories and preventive checklists across the chain to avoid equipment downtime and optimize group-wide operational costs.
Our partners
Trusted by Leading Hotels Around the World
Stop Managing Properties. Start
Managing an Empire.



























